With so many software updates to keep track of, how are sysadmins supposed to stay informed about the latest releases? While vendors don't necessarily make this an easy process, we've got you covered. Here are six tips to keep up to date with the latest updates.
The ever-growing need for software updates
Thirty years ago, software updates weren't really a thing that most people had to deal with. The product lifecycle back then was to buy something and then use it until it broke. Fast forward to today, and we find ourselves drowning in a sea of devices that receive a perpetual stream of updates.
One laptop, for example, needs firmware, driver, BIOS, OS, and app updates installed regularly (don't even get me started on IoT devices). Add in the fact that the average individual is predicted to have more than nine connected devices by the end of 2025, and you've got yourself one seriously stressed-out sysadmin with countless updates to manage.
1. Identify the updates you need to track
Identifying the systems you manage is a vital part of the patch management process. This information determines which updates you need to track. However, gathering the information can be difficult, which is why we recommend using a utility like PDQ Inventory or PDQ Connect to manage this data for you.
Here are a few necessary items you should track to ensure you know what updates to look out for:
Hardware manufacturers and device models: Identify the hardware makes and models utilized in your IT environment.
Operating systems and versions: Track the operating systems and versions installed on your devices.
Applications: Track what applications your users utilize.
Once you've identified which hardware, operating systems, and applications are utilized on your network, you can use that information to identify which vendors and developers you need to follow for the latest software update releases.
2. Check vendor and security websites
One of the primary methods vendors use to distribute available update release information is via their websites. While this information is generally easy enough to find with a quick Google search, it's not necessarily convenient for users to peruse several different websites for the latest update release information.
Security-focused websites can also be good sources of information since they're likely to contain information about recent vulnerabilities and their patches.
Here's a list of resources for some of the most widely used applications:
And here are a few websites that are great resources to monitor security patch releases:
And don't forget about the PDQ Blog, where we cover security events, vulnerabilities, and all the Microsoft Patch Tuesday releases.
3. Subscribe to mailing lists
Some software vendors (not all) allow you to sign up for their mailing lists to receive notifications about their latest version releases and product updates. For example, you can visit Microsoft's Technical Security Notifications center to sign up for their monthly Security Notifications Service.
Subscribing to receive email notifications can help alleviate the burden of surfing the web for updates and instead bury them in your inbox for you to search for at your leisure.
4. Follow vendor and sysadmin social media profiles
If social media is more your style, you're in luck. Many developers and tech professionals are active social media users.
The problem with social media is that the information you're looking for often gets buried under a mountain of other posts. Thankfully, you don't have to rely on developers to get the word out. There are a plethora of IT-focused social media accounts that help spread the word about vulnerabilities, new features, and the latest patches being distributed by vendors. To help you get started, we’ve compiled a list of sysadmins you should follow to stay informed about the latest IT news.
5. Subscribe to RSS feeds
Yes, RSS (Really Simple Syndication) is still a thing. It kind of went away for a bit, but now that podcasts rely heavily on RSS to aggregate content, RSS is making a comeback!
An RSS feed is an XML-based solution for aggregating web content. Many developers provide RSS feeds that you can subscribe to with an RSS reader. Developers use these feeds to announce new releases and important notifications. Be on the lookout for the RSS symbol when browsing a developer site.
Some RSS readers make it easy to find and follow newsfeeds. For example, Feedly is an RSS reader that allows you to search for and follow feeds right from the search results. Here's how to find an RSS feed and subscribe to it using Feedly. Keep in mind that you'll need an account.
1. Once you've signed into your Feedly account, click on the + button.

2. Enter a developer you'd like to follow.
3. Once you've found the feed you're looking for, click the Follow button to subscribe to the feed.

4. If this is your first time following a feed, you'll be asked to create a folder. Click New Folder, give the folder a name, then click Create.

5. Once you've followed an account, its content appears in your newsfeed.

RSS readers are an excellent option for gathering all the information you need in one place.
6. Find the latest updates in PDQ Deploy and PDQ Connect
If you utilize PDQ Deploy or PDQ Connect for your centralized patch management software, then most of the work is done for you. We automatically collect all the latest updates from over a hundred of the most popular applications and operating systems and make them available to you in PDQ Deploy and PDQ Connect. But, if you just want to stay current on what updates have recently been released, here's how to find that information in PDQ Deploy and PDQ Connect.
If you don’t already use PDQ Deploy or PDQ Connect, sign up for a free trial to start updating endpoints today.
How to find software updates in PDQ Deploy
1. In PDQ Deploy, click on the Package Library, then click on the Modified column header to sort by the modified date.

2. If you don't see the Modified field, you can manage your visible fields and their display order by clicking on the Customize this grid button.

Alternatively, you can click on the Updates tab and view the most recently updated applications.

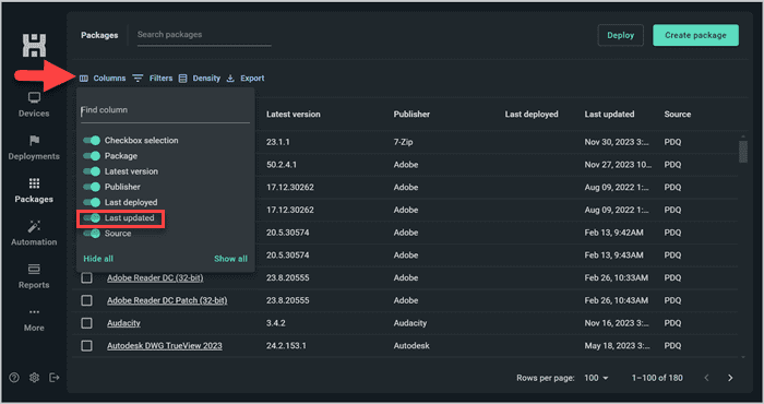
How to find software updates in PDQ Connect
1. In PDQ Connect, click on Packages, then click on the Last updated column header to sort by the date the packages were last modified.

2. If you don't see the Last updated field, you can manage your visible fields and their display order by clicking on the Columns button.

While surfing the web and browsing social media profiles sounds super fun, PDQ Deploy and PDQ Connect get you the information you need without all the hassle.
Software update FAQs
What is the difference between a software update and software upgrade?
A software update is a smaller scale modification, whereas an upgrade is a more comprehensive overhaul. While a software update might patch a security vulnerability or provide enhanced functionality, a software upgrade is a new version of the software.
What is a security update?
Security updates or patches target security flaws that could let attackers into your environment, jeopardizing your information security. If you get behind on critical updates or miss one security patch, it could give hackers a window of opportunity to install ransomware of other malware on your devices.
What is the difference between automatic updates and manual updates?
An automatic update service, like Microsoft Windows Update, installs updates regularly with consent from an administrator, ensuring more regular updates. Manual updates, on the other hand, require administrator action to install updates, providing more control but potentially causing delays in software patch installation.
Staying informed is staying protected
We live in a world full of devices that occasionally need updates, from mobile devices and computers to even our vehicles and appliances. With so many devices in our lives that demand our attention, it can be challenging to stay current with the latest patch releases. However, keeping devices patched and vulnerability free is one of the most effective ways of defending against cybercriminals who won't hesitate to take advantage of an unpatched vulnerability.
By monitoring vendor websites, subscribing to mailing lists, following social media profiles, and utilizing tools like an RSS reader and PDQ Deploy or PDQ Connect, you'll have the information you need when you need it. But if you want even more, subscribe to our YouTube channel, visit the PDQ blog regularly, and check out the State of Sysadmin report.
Now, if you'll excuse me, I need to go update my toaster.




